储能云网是集储能站实时运行监控、运维管理和运营管理于一体的一站式储能大数据管理平台。基于9728太阳集团工业互联网平台大数据分布式架构实现了百万级点号实时数据处理和PB级数据存储能力, 通过大数据、人工智能算法分析实现云边协同,为储能站运行、运维、运营优化提供辅助决策支持,全面保障储能站运行安全、提升运营收益。
结合公司“数字化与平台”战略,公司创新提出了“1+N+1”模式构架的基于大数据驱动面向综合能源大服务的工业互联网平台。
“1”:一个统一的专有云平台,实现公司数据资源的统一存储和管理;
“N”:多个专业化业务应用,完成多元化应用的分阶段开发部署和统一管理;
“1”:一个智能创新驱动中心,致力于全局工业大数据分析和工业BI的培育场景和创新应用。
大屏监控展示储能站总体业务状况,实时监控储能站状态,帮助管理者快速了解所有储能站业务关键指标包括运行总体指标、故障总览、工单总览等。
实时监控储能站关键设备包括PCS、BMS、冷却系统、消防系统等运行情况,通过3D渲染等数字孪生技术显示电芯电压、温度数据,并进行实时温差、压差等分析,确保电站运行安全。
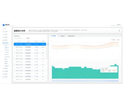
自动生成电站运行分析报告,对储能站整体运行数据、故障告警、电池健康度、电池寿命等进行大数据统计分析形成综合评估报告,为储能站运行、运维提供辅助决策。
Contact Us

关注我们